【卡车之家 原创】你还在为了如何提高续航而焦虑吗?你还在为了避免踩刹车浪费电能而影响配送效率?你还在为了是否使用单踏板而困扰吗?现在这些问题都能靠一个方案解决,那就是CRBS系统。那什么是CRBS系统呢?一篇文章给你们答案。
动能回收是基础
各位卡友作为多年的老司机想必应该都知道,一台车要想停下来,它只有两种途径:一是松开油门(电门也统称为油门),不对车辆施加外力,车辆在路面阻力的作用下,通过滑行实现减速。二就是通过刹车,主动给它施加一个强阻力来快速减速。
当然电车和传统车型有所不同,电动车多了一套动能回收系统,这个系统以电机和车轮接耦为基础,松开油门踏板后,转子永磁体在车轮和传动机构的带动下高速旋转并且被定子绕组线圈切割磁感线,定子绕组产生了反向感应电流通过电机回充到电池,补能的同时对转子产生反向扭矩从而阻止车辆向前行进,实现车辆减速,而它就是目前电动车型单踏板模式和CRBS的基础。
当然理解起来不用那么复杂,其实减速时的动能回收就像咱们小时候拿弹弓,你用力拉的时候能感觉到橡皮筋在阻止你拉这个动作,而这就相当于咱们的动能回收减速,并且随着你持续地往后拉弹弓,它释放的力就越大,而这放到电动车上就是动能回收减速回收的能量越多,你后续跑的距离就越远。
单踏板控制便捷 但CRBS更贴合习惯

单踏板模式,其本质是一种强动能回收模式,通过调控油门开度来实现车辆的加减速,熟练后在日常跟车过程里,没了频繁的踏板切换,确实能缓解大家驾驶疲劳感,但由于其改变了常规的双踏板控制的习惯,同时在紧急情况下,会有误踩的可能,而让部分朋友不敢使用。
那么为了解决大家的困扰,这个时候结合在刹车上的动能回收系统就出现了。
最先出现的是RBS系统,中文名叫迭加式再生制动系统,在这个系统中制动踏板和常规的刹车是机械连接,既接耦。在刹车时机械刹车片会直接制动,电制动只是它刹车性能上的辅助,由于机械制动会将动能转做热能直接损耗,这就导致其在能量回收的效率上是不如动能回收的。
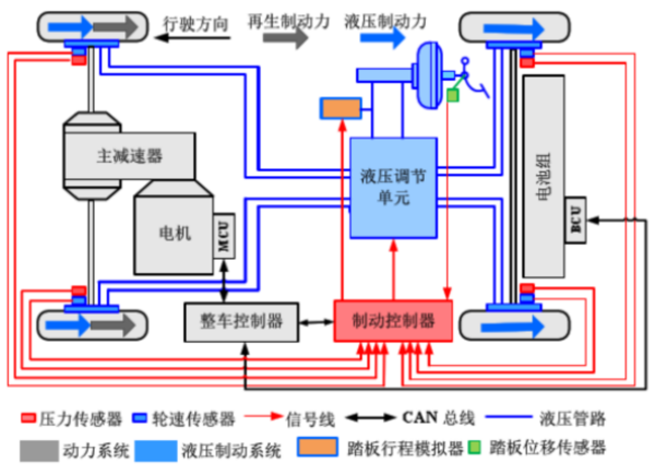
所以接着CRBS就来了,它的中文名称是协作制动回馈系统。与RBS系统不同的是,CRBS系统下,制动踏板和刹车从机械连接改为了线控,也就是解耦,而所谓的解耦就是两者之间的工作并不是同步的,在CRBS系统下,我们踩下刹车时,车辆会优先利用上文提到的动能回收来进行电制动,而机械刹车由一个线控制动的控制器单元控制,依据目标制动力输入信号来执行操作。
这么说大家可能对CRBS系统的优势感知不是特别清楚,那么我们不妨以数据来给大家进行举例。
假设电机动能回收能提供的电制动能力上限为1000牛,当用户踩下制动时,电脑计算的制动力需求是800牛,那整个刹车过程都是依靠电机进行,能量转进电池。而如果电脑计算制动力需求是1500牛,那剩下的500牛将会由机械刹车来进行补偿。
在CRBS系统的支持下,我们不仅能像单踏板模式那样节省刹车片,同时不会改变驾驶习惯,还能像传统车型一样采用双踏板控制。
其实CRBS系统成本并不昂贵,目前乘用车领域除特斯拉外,基本新款车型都已经配齐,商用车领域像三一重工的江山电动轻卡、比亚迪T5等也装配了CRBS系统。
总结
对于电动车上的动能回收,它所产生的拖拽力确实会对大家的驾驶舒适度产生影响,甚至还会影响大家对于车辆滑行距离的误判,以至于过早松开油门后,车辆滑行不到位还需要再补一脚电的情况,反而造成了电量的浪费。
不过随着CRBS的装车,动能回收控制的主动权重新回到驾驶者手里,在人主观意识的控制下,更加符合老司机们的驾驶逻辑,能耗也会变得更加舒心。(文/田濠)


















