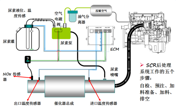
【卡车之家 原创】在国四标准实施之后,绝大多数的卡车都装上了SCR系统,而尿素罐也相应加入了卡友的爱车当中。
不过由于尿素罐的加入,随之而来的问题也时常困扰着卡友。堵塞、结晶、车辆限扭,在日常跑车途中,多多少少都会影响卡友的工作效率与心情。而本次,我们就以常见的电驱尿素系统为例,向卡友介绍几条简单处理尿素系统故障的方式以及注意事项。
● 常见故障1:管路结晶
故障分析:
管路结晶是卡友们最常遇到的问题之一了,在每次车辆启动和关闭时,尿素泵和管路中都会有残留的尿素存在,所以在车辆关闭时,尿素泵都会执行清理残余尿素的操作,但在低温环境或者加热效果不佳时,会发生残余尿素清理不彻底的情况,久而久之,便开始堵塞。
简易解决方式:
应急状态下可使用开水加热管路,动手能力强的卡友可将管路拔掉手动清理,另外,卡友需要注意在熄火时不可立即关闭电源,要等管路排空后,方可关闭。
● 常见故障2:喷嘴堵塞
故障分析:
使用劣质尿素或者尿素过滤不佳时,尿素中的杂质积攒在喷嘴处,导致尿素喷射系统工作异常。
简易解决方式:
将尿素喷嘴放入水壶煮沸一段时间,待堵塞物质被清除,切记不可用尖锐物体手动清理。
● 常见故障3:滤芯堵塞
故障分析:
不只是喷嘴,用于过滤尿素中杂质的滤芯也会发生堵塞,而且,它的过滤效果还会直接影响喷嘴处尿素的洁净度。当滤芯堵塞或者失效时,其危害往往是连带性的。
简易解决方式:
更换滤芯,在应急状态下将滤芯取出手动清洗。
故障分析:
在尿素罐中,是存在许多传感器的,比如液位传感器和温度传感器,这些传感器将用于检测尿素系统的工作状态与条件,当传感器发生故障时,尿素系统将无法正常喷射至SCR系统内。
简易解决方式:
由于传感器属于技术比较复杂的设备,当其出现故障时,只能选择更换。
以上就是电驱尿素常见的故障以及简易解决方式,而对于解放动力常用的气驱后处理来说,由于电控元件相对较少,其尿素结晶概率较电泵会低一些,可靠性也会更强,至于简易故障解决方式也是大同小异的,参考上文即可。
最后,我们还是要提醒卡友们,尿素箱作为SCR系统重要的组成部分之一,它的工作状态往往会影响整个后处理系统,卡友切莫使用劣质尿素以及不合格的尿素滤芯,以免出现连带性的危害,导致花费几万元去维修更换后处理,得不偿失!
编后语:
虽然尿素这东西使用成本高,毛病还不少,但只要卡友在日常用车时注意勤保养,常维护,一套合格的尿素罐还是能够陪伴卡友的爱车走完一生的。并且,它对于环境污染整治有着极其重要的意义,希望每一位卡友都可以对自己车辆的尾气严格把关,有了问题及时处理,切莫贪图一时便利,屏蔽后处理,以免造成较大损失,追悔莫及。(文/蔡仕琪)

















